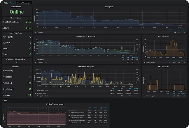
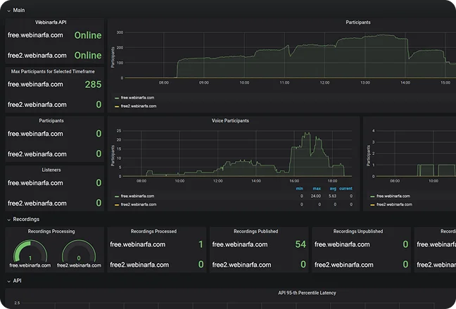
امکان ویژه ای به سیستم آموزش آنلاین فارسی وبینارفا افزوده شده که به کمک آن کلیه مشترکینی که سیستم وبینارفا فارسی را بر روی سرورهای اختصاصی دارند می توانند با نصب این ماژول، گزارشات زیر را مشاهده و مانیتور کنند.
تعداد حاضرین در اتاق های آنلاین بر اساس نوع آنها ( تعداد شنوندگان، تعداد صحبت کنندگان و تعداد کسانی که تصویر ارسال می کنند )
تعداد حاضرین بر اساس نحوه ورود به کلاس ها
تعداد جلسات ضبط شده
تعداد اتاق ها